CHECKIT

INVESTOR RELATIONS

외국인 건강검진 플랫폼

CHECKIT Logo
PROJECT BACKGROUND

비즈니스 서사 (Narrative I)

Checkit Logo
Market Growth Statistics
Population & Policy Context
CHECKIT IR DOCUMENT
CHECKIT Logo
PROBLEM IDENTIFICATION

비즈니스 서사 (Narrative II)

News & Social Proof
Operational Gap Identification
Communication Barrier Problems
CHECKIT IR DOCUMENT
CHECKIT Logo
SOLUTION INFRASTRUCTURE

비즈니스 서사 (Narrative III)

Inefficient Human Structure
Visualizing the Gap
CHECKIT Solution Infrastructure
CHECKIT Operational Flow
CHECKIT IR DOCUMENT
CHECKIT Logo
MANAGEMENT & KPI

비즈니스 서사 (Narrative IV)

Operational Management System
PoC Verification Target KPI
CHECKIT IR DOCUMENT
CHECKIT Logo
COMPANY OVERVIEW

주식회사 체킷 (CHECKIT)

기업 기본 정보 (Company Profile) No. 284111-0050346
기업명 주식회사 체킷
사업자등록번호 284111-0050346
대표자명 김선홍 (1999.03.17)
설립일자 2026.02.02 (창업 예정일)
임직원수 2명 (대표자 포함)
대표전화 010-5109-3459
소재지/사업장 경기도 남양주시 다산지금로202, 제8층 제에이에프 08-0019호(다산동,현대테라타워디아이엠씨)
사업의 종류 정보통신업
서비스명 외국인 건강검진 플랫폼

서비스 요약 (Service Summary)

체킷은 기업 건강검진 및 산업보건 관리 SaaS플랫폼으로, 기업의 근로자 건강검진 관리 업무를 디지털화&자동화하여 데이터를 기반으로 체계적이고 지속 가능한 보건관리를 지원하는 서비스입니다.

주요 사업 내용 (Business Core)
1 서비스 개요
체킷은 현장 중심 기업에서 실제 활용 가능한 외국인 근로자 건강검진 인프라로, 빠르게 증가하는 외국인 근로자의 보건 관리를 전문적으로 지원하며, 다국어 모듈과 자동화 기능을 통해 기업의 관리 업무를 효율화하는 SaaS플랫폼입니다.
2 서비스의 용도, 특징 및 주요 기능
(용도) 기업에서 외국인 근로자의 건강검진과 산업보건 관리를 통합적으로 수행하는 데 사용됩니다. 특히 건설, 제조, 플랜트 등 외국인 근로자가 많은 산업현장에서 필수적인 건강검진 관리 업무의 효율화를 높여줍니다. (특징) 외국인 근로자 맞춤형 관리를 위한 다국어 모듈 및 업무 자동화를 통해 사람 기반이 아닌 데이터를 기반으로 운영하며 기존 기업 프로그램을 제한하지 않아 다양한 기업 환경에 적용 가능합니다. (주요기능) 검진 대상자 정보 통합 업로드 및 관리를 통한 직원 데이터 및 산업보건 관리가 가능합니다.
3 경쟁 제품과의 차별성
체킷은 빠르게 증가하는 외국인 근로자를 전문적으로 관리할 수 있는 유일한 SaaS플랫폼으로, 기존 시장에는 없는 외국인 맞춤 건강검진, 산업보건 통합 관리 서비스입니다.
기술/기능상의 차이점: 다국어 모니터링 모듈 및 실시간 행정 지원 인터페이스
CHECKIT IR DOCUMENT
CHECKIT Logo

기업의 파급효과 및 수익모델

가치 제안 및 기대 효과 (Value Proposition)
4 시장 파급효과
외국인 근로자 건강관리 디지털화를 통해 기업과 산업, 사회 전반의 보건관리 표준화를 폭진합니다.
5 기대 효과
기업의 체킷 도입을 통해 외국인 및 의사소통 취약 계층 근로자의 건강검진과 산업 보건 관리를 자동화하여 자연스럽게 발생하는 의료 이용 과정에서의 사각지대를 개선하고, 기업 업무 효율과 직원 건강관리 체계를 동시에 강화할 수 있습니다.
비즈니스 모델 및 시장성 (Marketability)
6 수익모델
기업 검진 대상자 명단 기준 인원 수 X 1인 월 단가 단순 1회성 결제가 아닌, 지속적인 관리와 사후 관리를 포함한 구독형(Subscription) SaaS 모델을 지향합니다.
7 국내외 주요 고객 프로파일 및 예상 시장 규모
(국내) 주요고객은 건설, 제조와 같은 외국인 근로자 필수 기업으로 시장 규모는 건강검진 전체 시장 기준 약 5조 원 수준으로 예상됩니다. (해외) 주요고객은 글로벌, 다국적 산업현장 기업으로 시장 규모는 산업보건 및 기업 건강관리 소프트웨어 시장 영역으로 약 USD 1.2B로 예상됩니다.
8 경쟁상황 및 경쟁우위
체킷은 기존 건강검진 및 HR솔루션, 통역 서비스와 달리 외국인 근로자 맞춤 관리, 다국어 모듈, 산업보건 데이터 통합 관리 기능을 갖춘 유일한 SaaS플랫폼으로, 기업 업무 효율과 규제 준수를 동시에 강화합니다.
판매 전략 (Sales Strategy)
9 개발완료 후 판매전략
개발 완료 후 파일럿 및 래퍼런스를 통한 신뢰도 확보를 기반으로 B2B직접 영업을 통해 건설, 제조, 플랜트 기업 중심 마케팅을 실행합니다. 이후 홈페이지 및 산업보건 관련 포럼을 활용한 정식 계약 전환을 유도하여 제휴 및 파트너십을 실행하며 지속적인 기업 고객을 확보하여 최종적으로 기업 근로자 수 기반 구독형 SaaS를 목표로 합니다.
CHECKIT IR DOCUMENT
CHECKIT Logo

조직 역량 및 성장 로드맵

조직 및 팀 구성 (Team Excellence)
10 조직/팀 구성현황 및 사업화 적합도
(조직 구성) 대표 외 사내이사 총 2명으로 구성되어 기민한 의사결정과 실행력을 갖추고 있습니다. (대표자 역량) 뚜렷한 사업 방향성으로 현대건설 OI 1차 선정 후 발표 및 사후 과정을 주도하며 창업 후 빠른 성장 추진 능력을 보유하고 있습니다. (사내이사 역량) 웹사이트 직접 개발 능력과 검진센터 외국인 담당자 소통 경험으로 실무 역량을 보유하여 서비스의 완성도와 시장 적합성을 보장합니다.
체킷(Check-it) 서비스 전문화 로드맵 (Milestone)
Phase 1. 검진 접근성 및 기초 자동화 (2024.H2 - 2025.H1)
  • 다국어 문진 솔루션: 기업 지정병원의 검진 항목에 맞춘 실시간 다국어 번역 문진표 개발.
  • 예약 관리 자동화: 기업 담당자의 수기 명단 관리 및 병원 예약 과정을 디지털로 전환.
  • 사용자 인터페이스 확보: 근로자용 전용 앱을 통한 검진 안내 및 병원 위치 가이드 제공.
Phase 2. 법인화 및 B2B 운영 고도화 COMPLETED (2025.H2 - 2026.Q1)
  • 2026.02.02 (주)체킷 법인 설립: 전문적인 B2B 솔루션 공급으로 공신력 확보.
  • 검진 결과 디지털 리포트: 근로자가 모바일로 즉시 확인할 수 있는 다국어 결과지 자동 생성.
  • 기업용 통합 관리 툴: 검진 완료율과 미수검자를 실시간 관리하는 대시보드 고도화.
Phase 3. 특수 및 출장검진 프로세스 확장 IN PROGRESS (2026.Q2 - 2026.H2)
  • 특수검진(Specialized) 지원: 유해인자 노출 근로자를 위한 특수건강진단 예약 및 사후 관리 프로세스 탑재.
  • 출장검진(On-site) 최적화: 현장 출장검진 팀과의 연계 및 현장 문진 효율화 솔루션 제공.
  • B2B 파트너십 심화: 건설 현장 및 대형 공단 중심의 특수한/출장검진 수요처 집중 공략.
Phase 4. 검진 전 과정(End-to-End) 솔루션 완성 (2027.H1 ~)
  • 해외 송출 단계 연동: 입국 전 현지 검진 단계부터 기업 지정 병원 데이터와 연동.
  • 검진 데이터 히스토리 관리: 입국 전-입국 후 일반-특수검진으로 이어지는 이력 관리 최적화.
  • 고도화된 리스크 관리: 검진 결과에 따른 현장 배치 적합성 및 사후 조치 가이드 자동화.
CHECKIT IR DOCUMENT
CHECKIT Logo
TECHNICAL INFRASTRUCTURE

현재 개발환경 및 핵심기술

시스템 아키텍처 및 핵심 기술 (Core Tech Stack)
1 인프라 및 플랫폼 (Infrastructure)
Firebase 및 Cloudflare 기반의 다국어 건강검진 자동화 플랫폼 구축 실시간 데이터 동기화와 빠른 응답성, 그리고 높은 가용성을 보장하는 서버리스 구조를 채택하여 초기 시장 진입과 서비스 확장에 최적화된 환경을 제공합니다.
2 보안 인증 및 데이터 관리 (Auth & DB)
Firebase Firestore & Auth: NoSQL 기반 데이터베이스 및 역할 기반 보안 인증 - 실시간 데이터베이스 시스템을 통해 근로자와 관리자 간의 정보 정합성을 즉시 확보합니다. - 역할 기반 보안(RBAC) 시스템을 구축하여 기업 관리자(Admin)와 개인 고객(Customer) 간의 페이지 접근 및 데이터 열람 권한을 기술적으로 완전 분리하여 정보 보안을 강화했습니다.
3 글로벌 지원 모듈 (I18n Engine)
다국어 지원 모듈: 한국어, 영어, 중국어, 베트남어 실시간 전환 단순 번역을 넘어 국가별 언어 및 문화적 특색을 반영한 특화 UI/UX를 적용하여 외국인 근로자의 서비스 접근성을 극대화한 실시간 I18n 전환 인터페이스를 제공합니다.
4 행정 효율화 기술 (Admin Automation)
비의료 행정 지원 자동화 엔진 - 예약 접수부터 결과 확인까지의 전 과정을 디지털로 자동화하여 인적 오류를 최소화합니다. - 기업별 고유 입력키와 개인 보안키를 조합한 사용자 식별 로직을 구현하여 별도의 복잡한 가입 절차 없이도 안전하고 간편한 본인 인증과 데이터 접근이 가능하도록 설계되었습니다.
CHECKIT IR DOCUMENT
CHECKIT Logo
PROJECT ROADMAP

핵심 추진 일정 (Project Schedule)

2026년 서비스 고도화 및 런칭 로드맵
3월 ~ 5월: 기획 고도화 및 상세 설계 (Planning & Detailed Design)
  • 서비스 프로세스 최적화: 외국인 근로자 및 기업 관리자의 사용자 여정(User Journey) 재검토 및 UX/UI 개선 설계.
  • 다국어 데이터 구조 설계: 확장성을 고려한 다국어 콘텐츠 관리 시스템(CMS) 및 데이터베이스 스키마 고도화.
  • 보안 및 규정 검토: 의료 데이터 처리를 위한 법률 검토 및 Firebase Security Rules 상세 설계.
  • 결과물 상세 기획서, UI/UX 와이어프레임, 데이터베이스 설계서.
6월 ~ 7월: 기능 개발 및 인프라 고도화 (Feature Development & Infra)
  • 역할 기반 기능 구현: 기업용 관리자 대시보드(통계/예약 관리) 및 근로자 전용 페이지의 핵심 로직 개발.
  • 자동화 엔진 구축: Firebase Cloud Functions를 활용한 상태 변경 알림 및 행정 지원 자동화 프로세스 구현.
  • 다국어 모듈 통합: React.js 기반의 실시간 4개 국어(KR, EN, CN, VN) 전환 모듈 및 콘텐츠 적용.
  • 결과물 알파 버전 빌드, API 연동 완료, 기업/개인 권한 분리 시스템.
8월 ~ 11월: 통합 테스트, 안정화 및 정식 출시 (Testing, Stabilization & Launch)
  • 사용자 수용성 테스트(UAT): 실제 외국인 근로자 및 협력 기업 대상 베타 테스트 실시 및 피드백 반영.
  • 성능 및 보안 최적화: 접속 부하 테스트, 데이터 암호화 점검 및 Cloudflare 기반 글로벌 배포 최적화.
  • 정식 서비스 런칭: 최종 안정화 점검 후 서비스 오픈 및 유지보수 운영 체계 가동.
  • 결과물 최종 결과물 제출, 운영 매뉴얼, 서비스 정식 런칭.
CHECKIT IR DOCUMENT
CHECKIT Logo
METRICS & SALES STATUS

주요 지표·성과 및 영업 현황

사업 초기 성과 및 시장 검증 현황
1 법인 설립 및 초기 단계 (Establishment)
2026년 2월 2일 (주)체킷 법인 설립 완료 본 서비스는 현재 법인 설립 초기 단계로, 기술 개발 및 PoC(개념 증명) 기반의 실질적인 비즈니스 지표를 확보해 나가는 과정에 있습니다.
2 핵심 시장 검증 성과 (Validation)
2026 현대건설 오픈이노베이션 자율제안형 서류 합격 및 발표 진행 - 국내 대형 건설사인 현대건설의 오픈이노베이션 프로그램에서 기술력과 사업성을 인정받아 서류 심사를 통과하고 공인된 기술 발표를 진행한 경험을 보유하고 있습니다. - 이는 대형 건설 현장의 보건관리 수요와 체킷의 솔루션이 부합함을 입증하는 중요한 시장 검증 지표로 활용되고 있습니다.
3 영업 추진 현황 (Sales Strategy)
건설 및 제조 현장 중심의 타겟 B2B 영업 기반 구축 - 현대건설을 포함한 주요 대형 건설사 및 제조 현장을 핵심 타겟으로 설정하여 영업 네트워킹을 확장하고 있습니다. - PoC를 통한 레퍼런스 확보 후, 이를 기반으로 전국 단위의 산업 현장으로 서비스를 확산시키는 단계적 영업 로드맵을 수행 중입니다.
CHECKIT IR DOCUMENT
CHECKIT Logo
FINANCIAL STATUS & PLAN

재무 현황 및 사업 자금 운용 계획

재무 및 투자 전략 (Financial & Investment Strategy)
1 재무 운영 방침 (Financial Policy)
기업 성장을 위한 Lean한 자금 운영 및 기술 투자 전략 (주)체킷은 초기 스타트업 단계로, 불필요한 고정비 지출을 최소화하고 핵심 기술(OCR, 자동화 엔진)과 인프라 고도화에 자원을 집중하는 Lean한 운영을 지속하고 있습니다. 현재 창업자 자본 및 초기 정부 지원 사업 등을 연계하여 안정적인 PoC(개념 증명) 수행 기반을 확보하고 있으며, 향후 비즈니스 마일스톤 달성에 따른 단계별 투자 유치를 계획하고 있습니다.
2 단계별 투자 유치 및 확장 로드맵 (Investment Roadmap)
[초기] 시장 검증
Lean한 기술 인프라 구축 및 PoC 기반 시장 검증
[중기] 기술 고도화
핵심 자동화 엔진 고도화 및 전국 단위 B2B 확장 가속화
[목표] 표준 플랫폼
건설/제조 인력 관리 솔루션의 표준 플랫폼 도약
CHECKIT IR DOCUMENT
CHECKIT Logo
FINANCIAL STATUS & PLAN

2026년 기술 인프라 운영 및 투자 플랜

기간 주요 활용 서비스 (Tech Stack) 예상 비용 주요 내용 및 투자 사유
4월 Firebase(Auth, Firestore), Cloudflare, GitHub, Antigravity, ChatGPT+ 830,000원 기본 아키텍처 설계 및 다국어 데이터 스키마 고도화
5월 Firebase(Auth, Firestore), Cloudflare, GitHub, Antigravity, ChatGPT+ 830,000원 기업용 관리자 대시보드 및 근로자 예약 페이지 UI 개발
6월 Firebase(Functions), Cloudflare, GitHub, Antigravity, ChatGPT+ 860,000원 서비스 핵심(Functions) 자동 알림 로직 개발 및 통합
7월 Firebase(Functions), Cloudflare, GitHub, Antigravity, ChatGPT+ 860,000원 4개 국어 모듈 통합 및 권한 제어 시스템(RBAC) 최종 테스트
8월 Firebase, Cloudflare, GitHub, Antigravity, ChatGPT+ 890,000원 일반 테스트 실시 및 사용자 증가에 따른 리소스 확장
9월 Firebase, Cloudflare, Vision API(OCR), Antigravity, ChatGPT+ 810,000원 등록증 및 검진 결과지 자동 인식을 위한 OCR 기능 도입
10월 Firebase, Cloudflare, Vision API, Antigravity, ChatGPT+ 960,000원 베타 테스트 실시 및 OCR 기반 자동 입력 기능 고도화
11월 Firebase, Cloudflare, Maps Platform, Cloud Vision API 250,000원 정식 출시 및 위치 기반 인근 검진 병원 찾기 서비스 도입
12월 Full Suite (Firebase, Maps, Vision, Cloudflare, AI Tools) 1,060,000원 정식 서비스 운영 안정화 및 글로벌 사용자 트래픽 대응

* 위 비용은 클라우드 인프라 운영 및 개발 도구 구독료를 포함한 예상 지출이며, 사업 추진 상황에 따라 유연하게 조정될 수 있습니다.

CHECKIT IR DOCUMENT
CHECKIT Logo
CORE STRENGTHS

외국인 근로자 증가에 대응하는 건강검진 운영 인프라

Why CHECKIT - Core Features
CHECKIT Login
CHECKIT Login Modal

건설현장은 외국인 근로자 비중이 빠르게 높아지고 있지만,
건강검진 운영은 여전히 언어 장벽과 현장 관리자 의존 구조에 머물러 있어
비효율이 반복되고 있습니다.

체킷은 이 운영 공백을 줄이기 위해 기업 관리자와 근로자가 함께 사용하는
건강검진 운영 시스템으로 개발되었습니다.

체킷은 예약, 안내, 진행 관리, 결과 및 재검 추적까지 건강검진 전 과정을 표준화하고,
이를 데이터로 가시화해 현장과 본사가 한눈에 확인할 수 있도록 지원합니다.

CHECKIT IR DOCUMENT
CHECKIT Logo
OPERATIONAL STRUCTURE

기업 관리자 중심의 검진 운영관리 구조

Master Dashboard
Employee Registration Form
Hospital & Employee List

체킷은 관리자가 근로자 정보 및 검진 필수 요건을 통합 등록하고,
제휴 병원 정보와 예약 가능 기간까지 함께 관리할 수 있도록 설계되었습니다.

이를 통해 건강검진 운영은 개별 연락과 엑셀 관리 중심의 분산 방식에서 벗어나,
현장 단위와 기업 단위로 동시에 관리 가능한 구조로 전환됩니다.

CHECKIT IR DOCUMENT
CHECKIT Logo
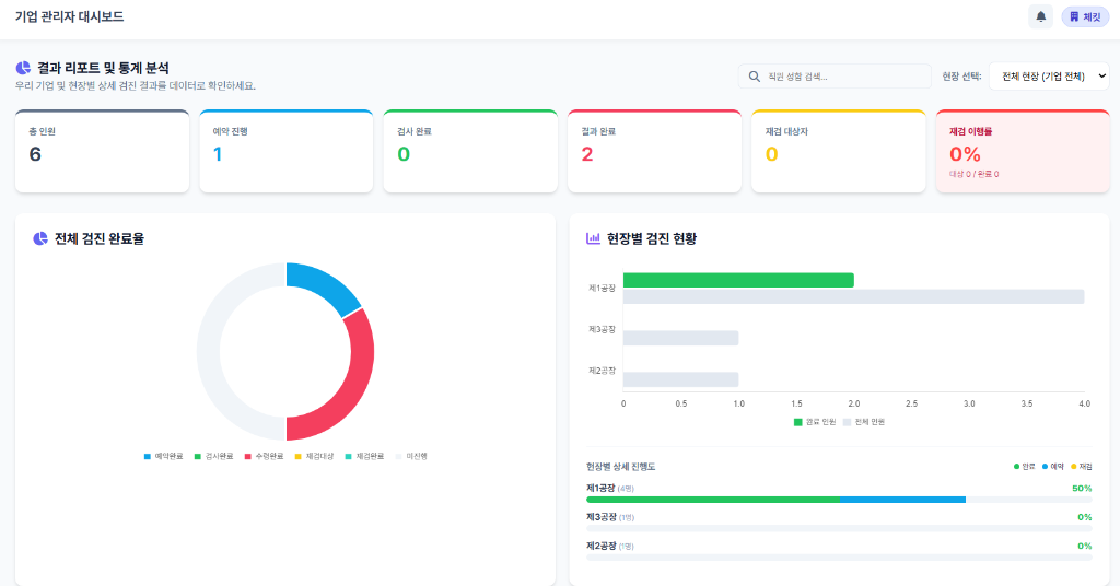
DATA VISUALIZATION

검진 현황과 결과를 한눈에 확인하는 데이터 가시화

Real-time Status Dashboard
Statistics and Analytics
Follow-up Management

체킷은 전체 인원, 예약 진행, 검사 완료, 결과 완료, 재검 대상자, 재검 이행률 등
건강검진 운영 과정에서 발생하는 핵심 지표를 실시간으로 확인할 수 있도록 지원합니다.

현장별 검진 현황과 완료율을 시각화하여, 현장 담당자뿐 아니라
본사 차원에서도 검진 운영 상황을 통합적으로 파악할 수 있도록 설계되었습니다.

이는 외국인 근로자부터 시작하지만, 향후 내국인을 포함한
전체 근로자 건강검진 관리 체계로 확장 가능한 기반이 됩니다.

CHECKIT IR DOCUMENT
CHECKIT Logo
WORKER INTERFACE

근로자 중심 안내 체계와 PoC용 MVP구현 현황

Worker Portal Dashboard
Partnership Hospital & Documents
1:1 Care Center Chat
Result Translation UI
Disease Code Detection

체킷은 근로자가 본인의 검진 진행상황, 검진 가능 기간, 제휴 병원 정보, 필요서류
직접 확인할 수 있는 근로자 포털을 제공합니다.

또한 다국어 UI와 1:1 대화 기능을 통해 검진 일정 안내, 준비사항 전달, 문의 응대까지 지원하여 검진 과정에서 발생하는 언어 및 커뮤니케이션 혼선을 획기적으로 줄일 수 있습니다.

CHECKIT Logo
건강검진의 새로운 기준, 체킷(CHECKIT)
Professional Health Infrastructure Solution
CHECKIT IR DOCUMENT